
点击 阅读原文或复制链接 https://s.fanruan.com/wtybz即可免费体验在线零代码数据分析工具九数云。
一套好用的人事管理报表模板有时候能解卷很多问题,帮HR节省时间。今天,我来分享6个HR必备的人事管理报表模板,覆盖人事日常工作的核心场景,拿来就能用。人力结构看板是企业了解自身员工组成情况的重要工具。它可以清晰地展示员工在不同维度上的分布,例如部门、岗位、性别、年龄等。通过人力结构看板,管理者可以快速评估企业的人力资源配置是否合理,是否存在结构性问题,以及是否能够支持企业的战略目标。例如,如果某个部门的人员年龄偏大,可能需要考虑人才梯队建设和知识传承;如果性别比例失衡,可能需要调整招聘策略,以实现多元化。- 员工层级:展示公司各层级员工的比例,例如高层管理、部门经理、基层员工等。
- 员工流动:部门之间的人员流动情况,反映企业的人力资源稳定性。
招聘是HR的核心工作之一,招聘进度看板可以帮助管理者实时跟踪招聘过程中的各个环节,了解招聘效率和质量。通过招聘进度看板,可以及时发现招聘流程中的瓶颈,例如简历筛选速度慢、面试通过率低等,并采取相应的改进措施。这有助于缩短招聘周期,降低招聘成本,并确保招聘到合适的人才。- 招聘岗位数量:按部门、状态(待推进、推进中、已完成)统计。
- 招聘渠道分析:展示不同招聘渠道的招聘效果,例如招聘数量、质量、成本等。
- 招聘周期:统计每个岗位的平均招聘周期,以及各个环节所花费的时间。
绩效考核报表可以帮助管理者全面了解员工的绩效情况,发现优秀员工和需要改进的员工。通过绩效考核看板,可以及时调整绩效管理策略,激励员工提升工作表现,并实现组织目标。此外,绩效考核看板还可以用于人才盘点和继任计划,为企业未来的发展储备人才。- 员工绩效评分:按部门、岗位、时间段等维度展示员工的绩效评分。
- 目标达成情况:展示团队和个人的目标达成情况,以及未达成原因分析。
- 奖励与绩效关联:展示奖励与绩效之间的关系,激励员工提升工作表现。
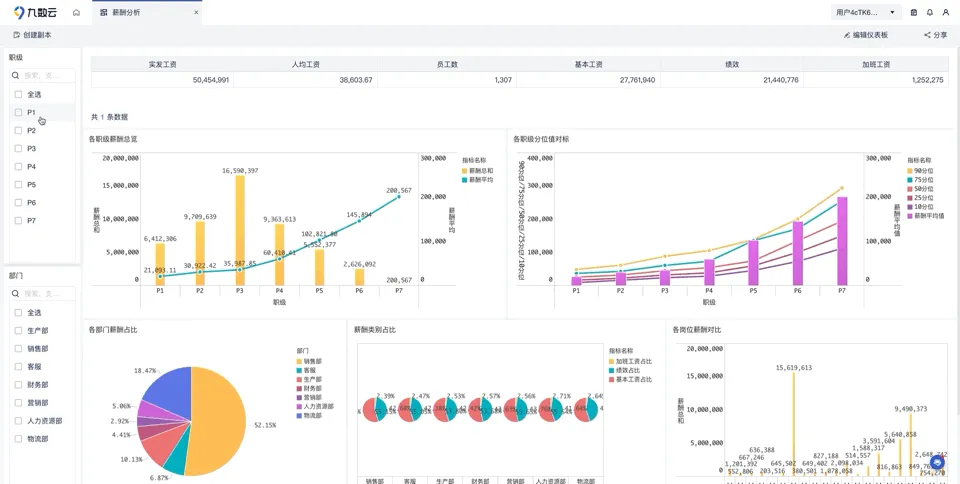
薪酬是员工激励的核心,薪酬分布看板可以帮助管理者了解企业薪酬水平的合理性,是否存在内外部不公平现象。通过薪酬分布看板,可以及时调整薪酬策略,确保薪酬具有竞争力,并吸引和留住优秀人才。同时,薪酬分布看板还可以用于薪酬预算和成本控制,提高薪酬管理的效率。- 薪酬水平:按部门、岗位、层级展示薪酬水平,以及与市场水平的对比。
- 薪酬结构:展示薪酬的组成部分,例如基本工资、绩效工资、福利等。
- 薪酬差异:展示不同部门、岗位、层级之间的薪酬差异,以及差异原因分析。
人才流动分析报表可以帮助管理者了解企业的人才流动情况,包括入职率、离职率、转岗率等。通过人才流动分析看板,可以及时发现人才流失的原因,并采取相应的措施进行干预,例如改善工作环境、提高薪酬福利、提供发展机会等。这有助于提高员工的满意度和忠诚度,降低人才流失率,并保持企业的竞争力。- 离职率:展示企业在一定时期内的离职人数和离职率,以及离职原因分析。
- 转岗率:展示企业内部员工的转岗情况,以及转岗原因分析。
上面的人事管理报表都是由九数云BI搭建的,这类BI工具通常有丰富的内置模板,覆盖各类人事场景,不用从零开始搭建,导入数据修改相关参数后就能快速套用报表。不需要代码,拖动组件就可以自定义搭建符合你们公司业务逻辑的可视化报表、看板。另外,看板提供灵活的交互功能,比如数据筛选、钻取、联动等,可以帮助人事深入分析数据,挖掘背后的管理问题。其实HR高效工作的核心,就是用对工具把复杂数据简化。这6个人事报表模板覆盖了人力管理的核心场景,希望能够帮你从繁杂的事务中解脱出来,把更多精力放在人才激励、团队建设这些更有价值的工作上,真正实现数据驱动的高效人力资源管理。
点击 阅读原文或复制链接 https://s.fanruan.com/wtybz即可免费体验在线零代码数据分析工具九数云。
